オックスフォード・インストゥルメンツー事業部ページ
拡張
NanoScience | ブログ

TeslatronPT Plusを用いた非従来型超伝導体の高度な磁気輸送現象の研究

Ioana Paulescuは、オックスフォード大学物理学部の「高磁場中の量子物質」研究グループに所属する博士課程2年目の学生です。彼女の研究は、Amalia Coldea教授が率いる同グループにおいて、EPSRC iCASE賞の支援を受けて行われています。Ioanaさんの研究は、高磁場下で探査される鉄系カルコゲナイド超伝導体の電子的性質と相図の理解に焦点を当てています。

最近、Ioanaさんは実験の拡張を検討するためにOxford Instruments のTubney Woodsを2週間訪れ、弊社の低温物性測定システム「TeslatronPTPlus」を試用しました。彼女に、通常直面する測定上の課題や、TeslatronPT Plusの使用体験について伺いました。

測定を行う際に、通常直面する課題にはどのようなものがありますか?

「私たちの研究グループでは、新たな測定技術を実験ワークフローに統合する取り組みを頻繁に行っています。しかし、より高度な機器を導入する際、特にその機器が独自の高度に専門的なソフトウェアを伴う場合は統合に困難を伴うことがしばしばあります。多くの企業は、実験全体を独立して実行できる機器の提供を目標としていますが、現実の多くの環境では – 実験室をゼロから構築する場合を除き – 既存のシステムと容易に統合可能な機器の方がはるかに実践的です。」

また、実験の遠隔操作は私たちにとって重要です。なぜなら、システムが動作している間、多くの人がシステムにアクセスする必要があるからです。遠隔アクセスは、夜間時間を有効活用するため、システムの状態を確認するため、および新しい測定を設定するために必要不可欠です。」


TeslatronPT Plusシステムを初めて使用した感想は?

「高磁場下での低温・低周波数AC抵抗率測定の経験を有するユーザーとして、TeslatronPTPlusは非常に直感的な操作性だと感じました。無冷媒のためヘリウムの節約を心配する必要がなく、様々な磁場の掃引速度での実験も時間効率を気にせず、科学的な分析に集中することができました。

信頼性に加え、TeslatronPTPlusの操作性における最大の利点は、すべてのコンポーネントが単一のPythonスクリプトに統合されている点です。

測定機器だけでなく、超電導マグネットやガスハンドリングシステム(ポンプ、バルブなど)などシステム本体も同じスクリプトから制御できる点は非常にユニークです。これにより、経験豊富なユーザーは改善の余地を柔軟に探ることができ、初心者にはシステム全体の動作原理を理解する手がかりを提供します。標準のスクリプト例に組み込まれたいくつかのGUI機能により、コーディングの負担が軽減されています。

TeslatronPT Plus システム

試料のセットアップはいかがでしたか?

「輸送測定のため、サンプルは標準のLCCチップに固定でき、これらのチップはユニバーサル測定プローブのサンプルホルダーに簡単に挿入できます。プローブのセットアップは簡単で、測定に利用可能な配線図により、他の機能に既に割り当てられているピンを誤って使用することもありませんでした。

また、測定ハードウェアへの接続も簡単でした。ブレイクアウトボックスから測定機器(この場合、磁気抵抗測定用のLake Shore M81)まで、すべてが単一の統合測定ラックに収納されています。複雑な配線や互換性の問題を排除されたコンパクトな設計により、セットアップ時間を大幅に短縮できました。すべてが事前に設定され中央管理されているため、実験の制御は後から測定ソフトウェアから行う事が出来、操作とトラブルシューティングの両方がはるかに効率的でストレスフリーになりました。

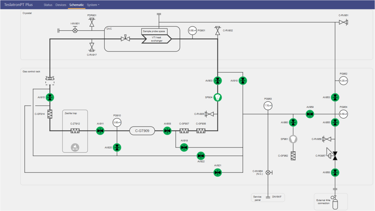
プローブを挿入した後は、ポンピングとフラッシングプロセスは統合されたSoftwareを介してスムーズに制御されました。ソフトウェアはガスハンドリングシステムの概略図を表示し、詳細なバルブ操作(必要に応じてパルス制御を含む)が可視化され、圧力計は経時変化のグラフを伴い、全体のプロセスを容易に追跡でき、直感的な操作が可能でした。


ソフトウエアの使い勝手はいかがでしたか?

測定Softwareは、Jupyter Notebooksのコレクションとして提供されています。このコレクションには、さまざまな測定機器への接続から、データベースでのデータとメタデータのロギング設定、さらにはGrafanaでの結果の可視化まで、全体のプロセスをガイドする既存の測定スクリプトが含まれています。

現在、測定を実行するには、基本的なスクリプトのビルディングブロックを組み合わせて、特定のニーズに合わせたシーケンスを作成する必要があります。既存のコードを修正には高いPythonのコーディングスキルは必要としません。私は主にMATLABでデータ分析を行っていますが、このSoftwareにすぐに慣れることができました。

多くの標準的な輸送測定は最適化されています。オープンなアーキテクチャと透明性の高いコードベースにより、システムパラメーターを調整し、測定に必要なタスクを実行できる適切な構成を実現することができました。


TeslatronPT Plusは、これまで使用した他のシステムと比べて何が違いますか?

「測定システムを頻繁に利用する者として、私は十分な比較基準を持っています。TeslatronPTPlusが私を興奮させる点は、豊富な電気接続端子が提供されることで実現する高い柔軟性です。これらの接続端子は、多様な実験ニーズに対応可能です。特に、異なる接触配置を選択できる点と、破損した場合でも容易に調整可能な点が特徴です。

さらに、オープンなPythonベースのプログラムにより、研究者は輸送測定をカスタマイズできるようになります。これは重要な利点です。なぜなら、どの測定装置もすべての研究ニーズに完璧に対応したり、すべての実験室固有のSoftwareとシームレスに統合したりすることはできないからです。このような構成により、TeslatronPTPlusのようなシステムは既存のインフラに自然に統合可能です。」

TeslatronPT Plusがご研究にどのように役立つか、詳細をご希望の方は、お問い合わせください。

おすすめコンテンツ

TeslatronPT Plusで研究ワークフローを変革: 「研究は限界を突破することであり、Softwareとの戦いなのです」
TeslatronPT Plusの設計:当社のオープンアーキテクチャ型低温測定システム